Do you want to track the critical attributes of your brand's e-commerce operations? Are you the one who wants to be on top of the market dynamics with regard to your brand and the competing brands in terms of operational excellence? We have got you covered.
Shopalyst's Perfect Store Online (PSO) is the one-stop solution for all your requirements. We help brands track the key parameters of their e-commerce operations with the help of our standard cards
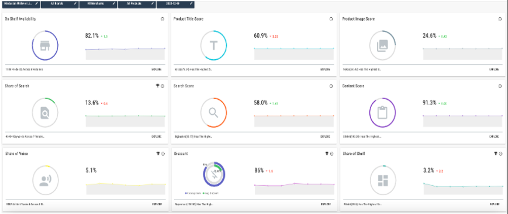
1. On-Shelf Availability
2. Share of search
3. Share of voice
4. Discounts
5. Share of shelf
6. Review score
The dashboard overview with standard cards is shown below

Apart from these standard cards, we also offer custom cards to cater to the brand's specific requirements like scanning the titles and images from merchant sites for the correctness of the creative, content, etc. A few of the them which we have built so far for our clients across the world are shown below
1. Search score
2. Content score
3. Product title score
4. Product image score
5. Product video score
6. Ratings score

We make your job easy by tracking the e-commerce side of things for your brand.
Looking for more help? Instructions to reach out to support are here.
Want to Schedule a demo?